How to Analyze Crypto: A Step-by-Step Guide
Learn how to analyze crypto with our guide to fundamental, on-chain, and technical analysis. Get actionable frameworks to evaluate projects and manage risk.

December 6, 2025
Wallet Finder

November 26, 2025

What would you do if you could spot the most promising token before anyone else could catch it on the market?
Most of the crypto traders think about buying early, riding, and cashing out with big profits. This has happened in the past for many tokens like SHIB, PEPE, or SOL, where early adopters not only earned money but were able to change their lives with massive returns.
However, most traders are based on hype, speculation, or Twitter influencers, which is a risky approach. Speculative investments don't bring gains without real data, but instead lead to losses.
That is why these insights based on data matter.
Instead of gambling, you track what successful wallets are doing. In decentralized finance (DeFi), where there is no central authority, tracking on-chain data becomes even more critical. They help you spot real activity before the crowd sees it. If you see a wallet with strong historical performance entering a low-cap token, that is a stronger signal than a trending hashtag.
It is only through having better tracking and analytics of wallet behavior, understanding past performance, and tapping into real-time blockchain stats that you move from guessing to strategizing to get yourself looking for real opportunities amidst the noise.
Blockchain Analytics is a process that allows for the actual observation and tracking of activity that occurred, with respect to public blockchains. Thus, in public blockchains, wallet addresses, token movements, trading activities, and transaction histories can be monitored in real-time. Everything that happens on-chain is public. This means anyone can observe how money flows from one wallet address to another, monitor the assets within each wallet, and analyze the ongoing financial transactions.
This transparency puts you at a significant advantage by revealing real-time movements and trends.
Instead of speculating based on online chatter or rumor, you know what's really happening. Who's buying something? What are they buying? And are they flipping it or holding it for the long haul?
Now you can actually see trends develop. For example, if a high-performing wallet suddenly starts picking up a new token, that is good to know. Or if many new wallets start trading that asset, it could indicate growing interest. This kind of blockchain analysis provides actionable insights, helping you react faster in times of uncertainty. To execute trades efficiently, our 8 Best Decentralized Crypto Exchanges guide highlights top DEXs and their features for secure and seamless trading.
Reading on-chain analytics is, by far, the best way to track wallets and stay ahead in the fast-moving crypto market.
Finding potential tokens depends largely on which on-chain metrics will permit fundamental analysis of profitable DeFi tokens. These on-chain metrics help you cut through the noise and focus on what actually matters.
Sometimes, transaction volume surges are among the earliest warnings of something brewing. When more people start buying and trading a token, it usually means rising interest. High or fast-growing volume mostly precedes price movement, which means whoever's watching it has an edge.
Unique wallets interacting with a token give you some idea of how much attention it is currently receiving. However, it is not just about volume but also about who is involved. If you see increased whale activity or even famous wallets that have made profits before, this is worth noting. An awful lot of traders use this data to figure out what crypto whales are buying so they can consider following suit.
Liquidity indicates how effortlessly one can buy or sell a token without substantial price variations.
Tokens with decent liquidity and listings on big decentralized and centralized exchanges have a high chance of growing eventually. The appearance of new trading pairs on exchanges is another good indicator of a token gaining traction.
Is it a flipping or holding type of token?
Most wallets are currently holding rather than dumping. However, tokens are high velocity, meaning tokens are in constant movement; most likely, they are dominated by short-term traders. Both patterns can tell you different things, depending on the context.
Watching these token metrics in real time helps you spot trends early, before the price moves or everyone gets to know about it.
Wallet Finder.ai, takes the blockchain data and makes it worthwhile.
It is a highly adaptable and speedy blockchain analytics platform developed with token prediction in mind. Wallet Finder.ai gets you to the wallets, trades, and tokens most likely to do well across Ethereum, Solana, and Base. It unscrambles the raw chain analysis and turns it into actionable insights, so that you can make better trading decisions in less time.
Here is what you can do with Wallet Finder.ai:

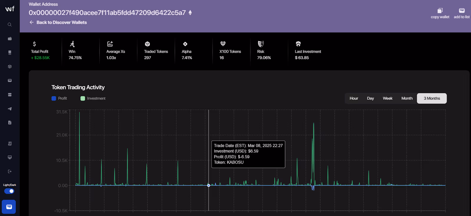
See the most profitable wallets on an easy-to-use dashboard based on actual realized profits and not token balances. Each crypto wallet shows the entire trade history, including profit graphs and key stats. You can also go through the recent trades organized by profit to see which tokens are getting attention.

Wallet Finder.ai allows filtering wallets or trades by more than 15 metrics such as net profit, alpha percentages, tokens that did 5x or 100x, block of first trade, etc. Switch between timeframes (1h, 1d, 1w, 1m, 3m, 1y) and combine filters to trim down the search.

Any wallet can be opened and viewed with a full view of how investments against profits have changed over time.
You will see detailed graphs, token-by-token trade history, and customizable chart views. If you connect your wallet, you get the same analytics, helping you evaluate and improve your personal trading strategy.

With your preferred wallets saved in a list, simply click the bell icon to get alerts. Wallet Finder.ai's Telegram alerts will allow you to see trades and moves as they happen, so you never miss anything that changes in those wallets.

Wallet Finder.ai operates at lightning speed.
Pages and filters load in less than two seconds; even while analyzing vast data sets, the UI remains smooth and responsive. Export any filtered view or graph into either CSV, Excel, or PNG for further study or sharing.
This gives you total control over the data and the ability to act fast, deep filter, and smart trade.
Finding tokens prior to their successful launch is not luck but an accurate observation of the relevant signals. The following are some measures to improve your chance of seeing high-potential plays early:
Wallets that win consistently make early moves.
When you see multiple winning wallets entering the same token, it is usually a signal that it is not a random coincidence. Always observe them, as you might get an early indication before the broader market catches up.
What matters is that if a token gets users and not mere hype, it is a pretty good sign. If daily active wallets, interacting with a token, continue to rise, it often indicates in-demand activity and health.
There is no denying that social media hype does not necessarily always mean anything bad; as long as that hype is backed up by on-chain proof, it gets stronger. For example, if a token goes viral on Twitter and is simultaneously being picked up by high-performing wallets, it could warrant a closer investigation.
Not all volumes are good volumes.
You can see whether a token engages in real action or just happens to be a scam token and short-term hype by using automated tools for analysis, filters, and key stats review. For instance, Wallet Finder.ai makes it easier to capture the right opportunities.
All, however, boil down to putting together data points rather than chasing trends. Blockchain analytics token prediction can inform confident action.
Risks lie in the crypto despite strong blockchain analytics for predicting the tokens. Data gives you an edge, but it can never guarantee you success. Reality and caution can stay realistic and practical, here is how:
A token may be very bright on-chain, but it doesn’t mean a potential takeoff. Factors like crypto market news, regulations, or sudden sell-offs can change everything. Decent insights from the data can help make smarter investment decisions without completely depending on it.
Some tokens have a high level of trading volume or activity on wallets, yet they can be fake. It can be from wash trading, bots, or even an insider setup, making something look genuine when it is not. Such manipulations typically result in a pump-and-dump or outright rug pull.
Wallet Finder.ai reduces the risk facets, allowing immediate filtration of scam tokens and wallets. With the scam/risk checkboxes at the top of the discovery tables, built-in options exist to hide or reveal risky assets.
Chasing tokens just because they are trending seems tempting. However, smart trading is about staying calm and being analytical. Check the blockchain activity data and take a step back and ask, does this actually make sense?
Wallet Finder.ai supports prioritizing discipline in analysis, but whether or not you adhere to that is up to you and your investment strategies.
In crypto, it matters to get in early.
Any set of blockchain analytics for token predictions can give you the ability to act quickly and with much more conviction. You move beyond guessing into hardcore technical analysis by tracking wallet activity, monitoring on-chain trades, and filtering out scams.
If you are willing to apply better signals for smarter opportunities, Wallet Finder.ai is a fast and flexible platform. It helps with monitoring profitable wallets and discovering top trades in real time, allowing sign-up for free, with no credit card required.
Keep learning, stay curious, and use data to build better trading habits with time. The edge goes to the ones studying the chain and not just the charts!
"I've tried the beta version of Walletfinder.ai extensively and I was blown away by how you can filter through the data, and the massive profitable wallets available in the filter presets, unbelievably valuable for any trader or copy trader. This is unfair advantage."
.avif)
Pablo Massa
Experienced DeFi Trader